B-Alert
เมนูสำหรับส่การแจ้งเตือนฉุกเฉินให้กับพนักงานในองค์กรโดยผู้ดูแลระบบ (Admin) หรือผู้ที่ได้รับสิทธิ์ สามารถส่งการแจ้งเตือนไปยังพนักงานทุกคนได้ และพนักงานทุกคนจะสามารถตอบกลับการแจ้งเตือนนี้ได้ เพื่อตรวจสอบความปลอดภัยของพนักงานทุกคน
1. การค้นหา (Search)
ผู้ใช้งานสามารถค้นหาการแจ้งเตือนได้ โดยใช้เงื่อนไขการค้นหาตามเกณฑ์ต่อไปนี้
- Alert Title (ชื่อหัวข้อแจ้งเตือน) : ค้นหาด้วยชื่อหัวข้อแจ้งเตือน
- Status (สถานะ) : ค้นหาตามสถานะ
ผู้ใช้งานสามารถค้นหาการแจ้งเตือนได้โดยพิมพ์ ชื่อหัวข้อแจ้งเตือน (Alert Title) ที่ต้องการลงในช่องค้นหา และกดปุ่ม "Search"
เพื่อค้นหาข้อมูลในตารางหลังจากกรอกข้อมูลแล้ว หรือกดปุ่ม "Clear"
เพื่อลบข้อมูลในช่อง Search ที่ทำการกรอก
2. สร้างการแจ้งเตือน (Add Alert)
เมื่อต้องการสร้างการแจ้งเตือนให้ผู้ใช้ทำการกดที่ปุ่ม
Add Alert
ระบบจะนำไปสู่หน้าต่างสร้างการแจ้งเตือน โดยจะมีรายละเอียด ดังนี้
- Type (ประเภท) : เลือกประเภทการแจ้งเตือน
- Title (ชื่อหัวข้อ) : กำหนดชื่อหัวข้อการแจ้งเตือน
- Description (รายละเอียด) : กรอกรายละเอียดการแจ้งเตือน
หลังจากกรอกรายละเอียดทั้งหมดแล้ว ให้ทำการกดปุ่ม
Send Alert
เพื่อส่งการแจ้งเตือน
2. การจัดการการแจ้งเตือน (Alert List)
ในหน้าต่างรายการแจ้งเตือนผู้ใช้จะสามารถดำเนินการได้ ดังนี้
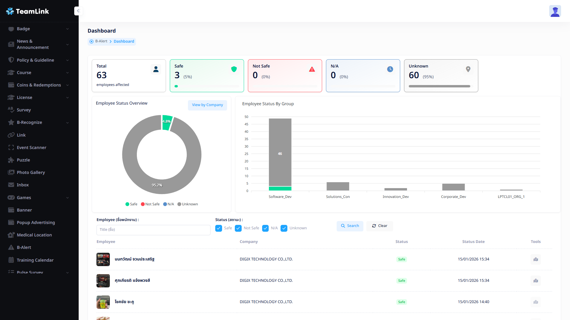
- การดูสรุปผล (Dashboard) : ผู้ใช้งานสามารถดูสรุปผลของการแจ้งเตือนได้โดยการเลือกที่รายชื่อการแจ้งเตือน และกดที่ปุ่ม 'Dashboard Icon' ระบบจะนำไปสู่หน้าสรุปผล
- ปิดการแจ้งเตือน (Close Emergency) : สามารถกดที่ "Close Icon" เพื่อปิดการแจ้งเตือนได้
- ดูรายละเอียด (View) : สามารถกดที่ "View Icon" เพื่อดูรายละเอียดการแจ้งเตือนได้
- แก้ไข (Edit) : สามารถกดที่ "Edit Icon" เพื่อแก้ไขรายละเอียของแจ้งเตือนได้
